qidao123.com ToB IT社区-企服评测·应用市场

 找回密码
 立即注册

prometheus监控windows window_exporter署理安装和设置

[复制链接]
发表于 2026-1-30 16:36:30 | 显示全部楼层 |阅读模式

马上注册,结交更多好友,享用更多功能,让你轻松玩转社区。

您需要 登录 才可以下载或查看,没有账号?立即注册

×
1,署理客户端安装和设置

下载地点:https://github.com/prometheus-community/windows_exporter/releases
1.1 这里必要下载msi安装包,
exe文件必要手动实验,且不会自动启动,直接下载一个msi安装包安装,会自动天生服务以及自动启动。
1.2 根据prometheus版原来决定下载window_exporter的版本,最新版本的exporter并不肯定适配你的prometheus服务端,最好是跟prometheus发布时间差不多的exporter,否则大概会出现各种非常标题。
笔者是一个prometheus-2.47.0的prometheus,下载了最新版的window_exporter-0.31.3,安装后在grafana面板上,网络不到一些服务器的信息,末了退回到windows_exporter-0.29.0才规复正常。

windows_exporter安装后天生的服务。

windows_exporter安装后天生的http服务,http://192.168.1.4:9182/metrics 也即袒露给prometheus服务端的接口

 
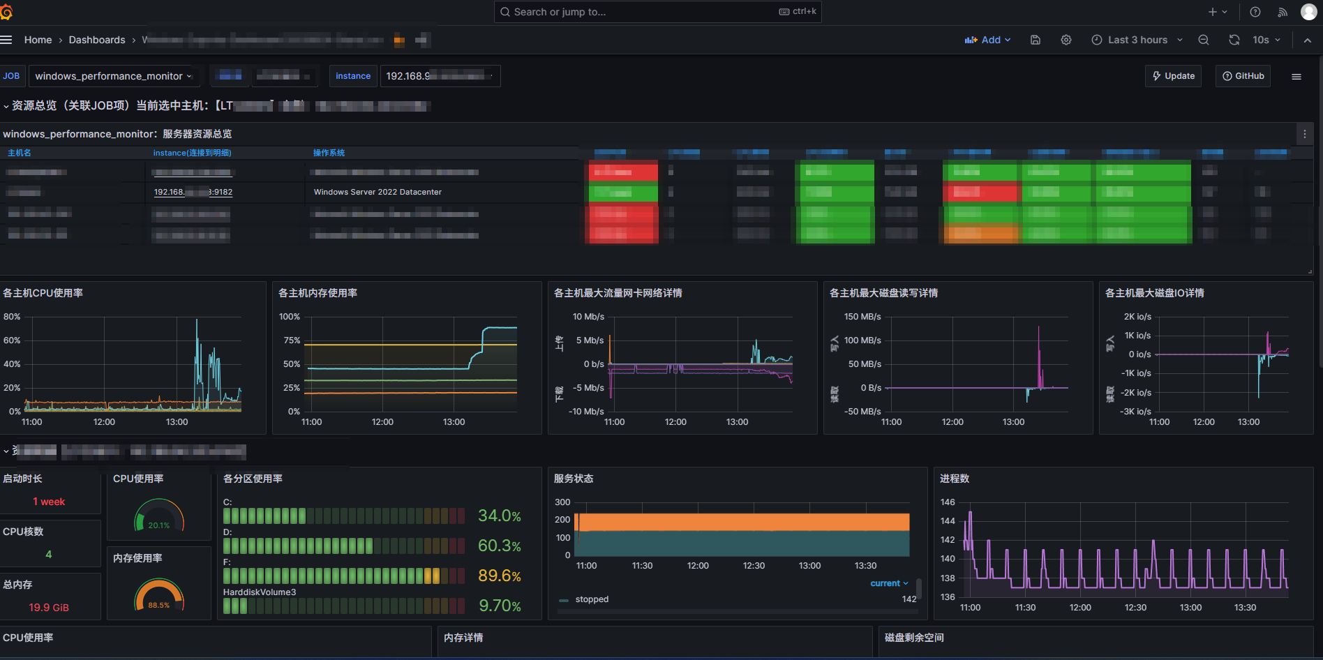
2,服务端设置

2.1 修改prometheus的设置文件,在windows_performance_monitor这个标签页中增长上述服务IP地点和端标语,假如没有可以直接设置。
  1.   - job_name: 'windows_performance_monitor'
  2.     static_configs:
  3.       - targets: ['192.168.1.1:9182','192.168.1.2:9182','192.168.1.3:9182','192.168.1.4:9182']
  4.         labels:
  5.           install: 'qa_performance_test_server'
复制代码
2.2 重启prometheus服务
进入prometheus的背景管理页面 http://192.168.*.*:9090/targets?search=,在windows_performance_monitor标签页下面可以发现新增的服务器设置,这个endpoint地点http://192.168.1.4:9182/metrics现实上就是上述客户端袒露给服务端的数据收罗入口

2.3 回到grafana的监控监控面板,会发现已经将目标服务器载入监控监控列表。


免责声明:如果侵犯了您的权益,请联系站长及时删除侵权内容,谢谢合作!qidao123.com:ToB企服之家,中国第一个企服评测及软件市场,开放入驻,技术点评得现金.
回复

使用道具 举报

您需要登录后才可以回帖 登录 | 立即注册

本版积分规则

登录后关闭弹窗

登录参与点评抽奖  加入IT实名职场社区
去登录

QQ|手机版|qidao123.com IT社区;IT企服评测▪应用市场 ( 浙ICP备20004199|浙ICP备20004199号 )|网站地图

GMT+8, 2026-4-17 06:57 , Processed in 0.209450 second(s), 31 queries .

Powered by Discuz! X3.5 Licensed

© 2001-2026 Discuz! Team.

快速回复 返回顶部 返回列表